鹽城市鹽富環保設備有限公司位于有中國水泥輔機設備“硅谷”之稱的江蘇鹽城。公司是以工業粉磨、工業空氣凈化與技術服務的企業;以不斷創新的技術和高品質的選粉設備、除塵設備、烘干設備服務于廣大客戶,形成了環保設備與環保工程技術、選粉設備與粉磨技術、烘干設備與烘干工程技術三大支柱產業。公司生產設備 ,技術力量雄厚,擁有高素質的管理和研發團隊,長期以來致力于建材機械、節能環保設備的生產研制與開發,是國內專業從事建材機械、節能環保設備生產銷售的股份制民營企業。

RICH VARIETY OF PRODUCTS MEET CUSTOMERS
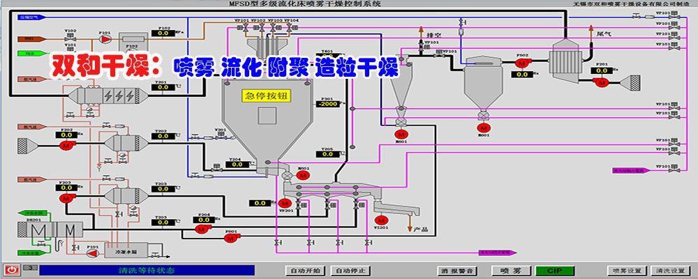
產品品種豐富滿足客戶多種需求
聯系人:15261998288(王經理)
電話:0515-68786555
售后服務:0515-68786362
郵箱:jsyfhb@163.com
為您提供全方位解決方案

技術交流 / technical exchange
more+